Statistik
Statistik über Einwilligungen
Um die Performance der Consent Banner Konfiguration abschätzen zu können, kann eine anonymisierte Statistik über die Einwilligungen erhoben werden.
Diese Statistik zeichnet nur auf, ob das Banner GUI geöffnet wurde und welche Aktionen durchgeführt wurden (Zwecke der Einwilligung, Widerruf). Es werden dabei nur kumulierte Summen gespeichert und es werden keinerlei Logs verarbeitet, die personenbezogene Daten verarbeiten. Die IP Adresse des Besuchers wird nur zum Zweck der Verbindung verwendet und nach Beendigung der Verbindung vollständig entfernt.
Die Statistik umfasst dabei die letzten 30 Tage, ältere Daten werden automatisiert gelöscht.
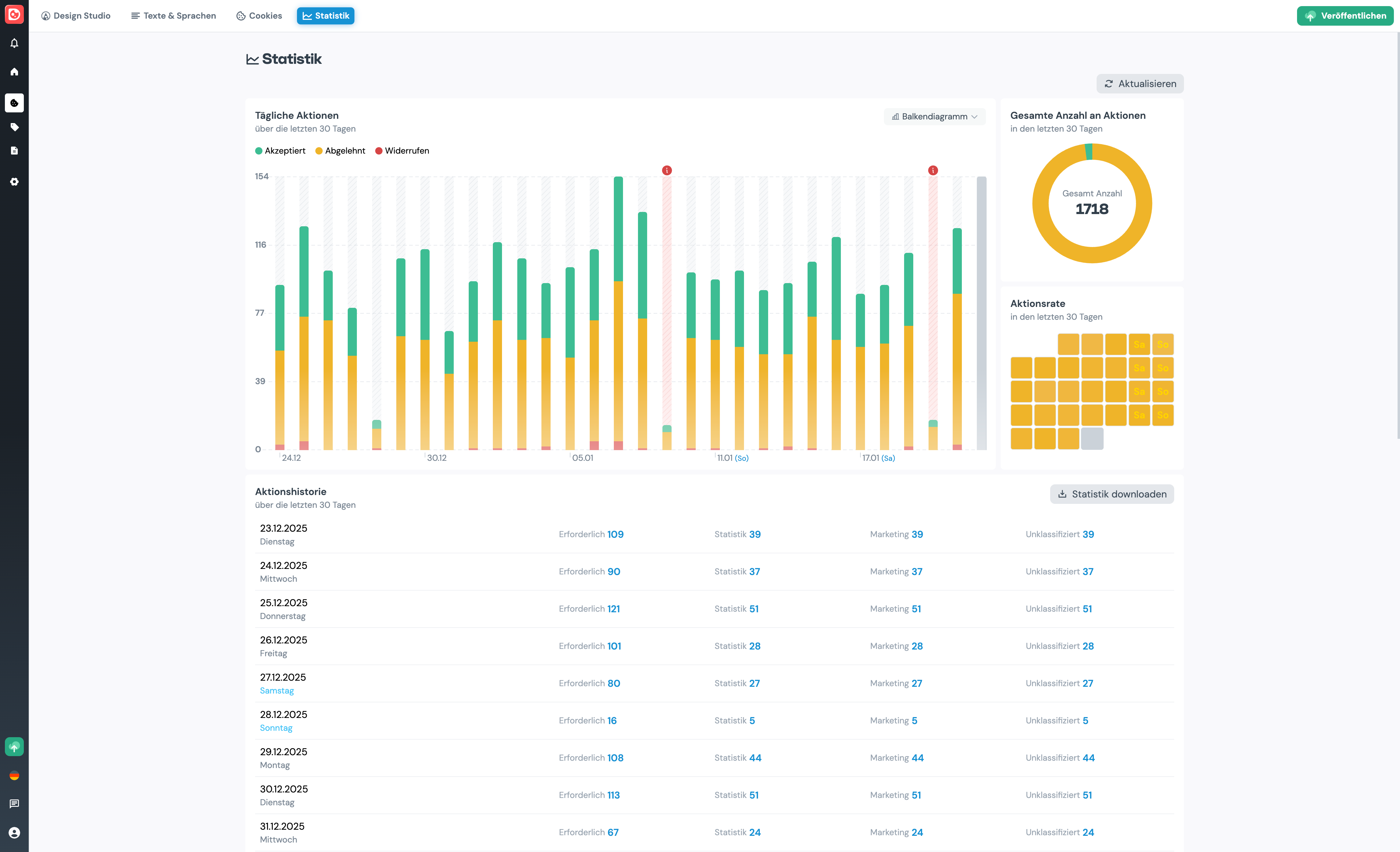
Mittels "Aktualisieren" können Sie die Grafiken neu laden. Bitte beachten Sie, dass es bis zu einer Minute dauern kann bis neue Aktionen in der Statistik aufscheinen.

Tägliche Aktionen
Hier werden die Aktionen der letzten 30 Tage auf einer Zeitlinie dargestellt. Dabei werden folgende Aktionen angezeigt:
- Eingewilligt: Es wurde zu einem einwilligungspflichtigen Zweck eingewilligt (Statistik, Marketing oder Unbekannt)
- Abgelehnt: Es wurden nur technisch erforderliche Cookies erlaubt
- Widerrufen: die Einwilligung wurde widerrufen
Wenn Sie über einem Balken mit der Maus stehenbleiben, werden die absoluten Zahlen der jeweiligen Aktion angezeigt.
Abweichungen werden automatisch erkannt und mit einer Warnung gekennzeichnet.
Gesamte Anzahl an Aktionen
Dieselben Werte sehen Sie hier auch kumuliert über die letzten 30 Tage.
Aktionsrate
Hier sehen Sie auf einem Kalender eine Übersicht der Aktionen pro Tag.
Aktionshistorie
Hier können Sie die Statistik der letzten 30 Tage als CSV - Datei herunterladen.